Strategic Intelligence for Finance Leaders
Board-ready packages on demand. Real-time cash visibility. Scenario planning that updates with your actuals. AI-powered intelligence embedded directly in NetSuite.
Request a Demo
The CFO's challenge
Manual board prep
Hours spent compiling data from multiple sources into board packages
No real-time visibility
Cash position, revenue trends, and risk metrics are always stale
Slow scenario analysis
Modeling business scenarios requires analyst time you don't have
Disconnected insights
Strategic decisions require connecting financial, operational, and market data
Executive intelligence, always current
Real-time KPI dashboards with balanced scorecard approach — financial, operational, customer, and sales metrics in one view.
Executive KPI Dashboard
Threshold alerts and trend visualization across financial, operational, customer, and sales metrics.
Cash Position Summary
Days-cash-on-hand thresholds: >90 days healthy, 30-90 caution, <30 critical.
Revenue Overview
Revenue breakdown by product, customer, region, and channel — always current from NetSuite.
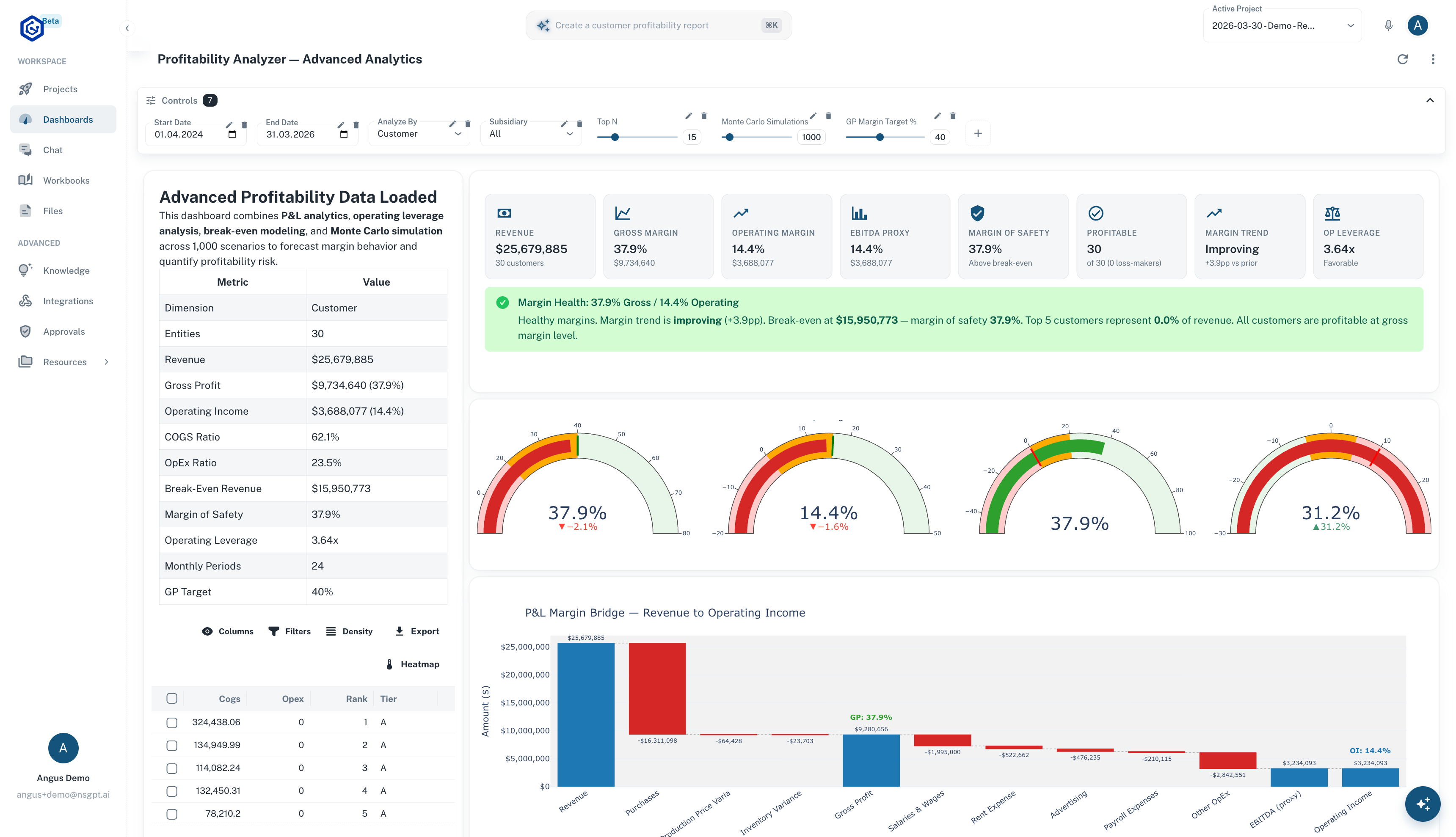
Profitability Analysis
Margin trending with drill-down to cost drivers and contribution analysis.
Grounded in playbooks: KPI Dashboard Generator, Executive Metrics Monitor, Cash Position Executive Summary
We went from spending two days assembling board packages to having them generated in under an hour. The variance commentary alone saved our team 15 hours a quarter.
VP of Finance
Series C SaaS Company, 200+ employees
Board-ready in minutes, not days
AI-generated executive summaries using the Pyramid Principle framework, with auto-generated variance commentary adapted for board-level audiences.

Automated Narrative Generation
AI-generated commentary for P&L, balance sheet, and cash flow — ready for board review.
Audience-Adapted Output
Automatically tailored for CEO, CFO, or Board audiences with appropriate detail levels.
MD&A Style Commentary
Management Discussion & Analysis narratives that explain the "why" behind the numbers.
Financial Health Scorecard
Multi-dimensional scoring across liquidity, profitability, efficiency, and growth metrics.
Grounded in playbooks: Executive Summary Creator, Board Report Narrative Generator, Management Discussion Writer
Model any business scenario
Multi-scenario financial models with sensitivity analysis, risk-weighted projections, and breakeven thresholds.
Bear / Base / Bull Modeling
Define and compare multiple scenario paths with distinct assumptions.
Sensitivity Analysis
Test -20% to +20% swings across revenue, costs, and headcount variables.
Risk-Weighted Projections
Combine probability with impact for realistic weighted outcomes.
What-If Analysis
Isolate individual variables and trace impact propagation through the model.
Breakeven Calculation
Contribution margin analysis with precise breakeven thresholds.
Rolling Forecast Updates
Continuously re-forecast as actuals land, with variance tracking against prior projections.
Grounded in playbooks: Scenario Modeling Assistant, What-If Scenario Modeler, Break-Even Analysis Tool
Deep visibility into revenue drivers
Revenue trend analysis, ASC 606 compliance, customer profitability, and churn prediction — all from your NetSuite data.
Revenue Trends
Breakdown by product, customer, region, channel, and subscription type.
ASC 606 / IFRS 15 Compliance
Validation with deferred revenue reconciliation and contract analysis.
Customer Profitability
Cost-to-serve modeling and Pareto analysis to identify top contributors.
Subscription Metrics
MRR/ARR tracking, churn analysis, and cohort retention.
Concentration Risk
Customer concentration scoring and revenue dependency analysis.
Discount & Pricing Analysis
Discount pattern analysis and pricing optimization opportunities.
Grounded in 20 revenue & customer analytics playbooks (Category 05)
See your cash position clearly
13-week rolling cash flow forecasts with probability-weighted collections and working capital optimization.

Interactive Revenue Forecasting Lab
Build your own ML forecast with Ridge Regression and seasonality detection — runs entirely in your browser.
13-Week Rolling Forecast
Collection probability weighting: 95% current, 85% 1-30 day, 70% 31-60 day, 50% 61-90 day, 25% 90+ day.
Cash Conversion Cycle
DSO + DIO - DPO optimization with component-level analysis and trending.
AR/AP Optimization
Early payment discount analysis (e.g., 2/10 Net 30 = 36.7% APR equivalent).
Working Capital Efficiency
Cash release opportunity identification across receivables, payables, and inventory.
Bank Reconciliation
Automated matching of bank transactions to NetSuite records with exception flagging.
Foreign Currency Exposure
Multi-currency analysis with hedging recommendations and rate variance assessment.
Grounded in 14 cash flow & treasury playbooks (Category 04)
Proactive risk intelligence
Enterprise Risk Heatmap
Visual risk categorization across financial, operational, and compliance dimensions.
Concentration Risk Scoring
Customer concentration scoring and revenue dependency analysis with alerts.
Fraud Pattern Detection
Benford's Law analysis, duplicate payment detection, and SOD violation flagging.
Compliance Validation
Financial compliance checks across regulatory frameworks.
Internal Control Assessment
Gap identification with remediation recommendations and priority ranking.
Continuous Monitoring
Real-time alerts when transactions breach risk thresholds or control boundaries.
Grounded in playbooks from Categories 09 (Risk) and 10 (Audit)

Built for strategic finance
Board packages on demand
Auto-generated narratives with variance commentary, adapted for board audiences.
Real-time cash visibility
13-week forecasts with probability-weighted collections.
Scenario modeling in minutes
Bear/base/bull cases with sensitivity analysis across key variables.
20 revenue & customer playbooks
The deepest revenue analytics in any NetSuite AI platform.
Live in weeks, not months
No migration, no data warehouses, no new infrastructure. Connect your NetSuite instance and start analyzing.
Connect
Link your NetSuite instance via SuiteScript
Configure
Select playbooks and set thresholds
Launch
Go live with dashboards and agents
Scale
Add teams, templates, and integrations